Kafka Web UI Dashboard를 위해 prometheus와 grafana를 연동해야 합니다.
1. Prometheus와 Grafana 연동
1. 데이터 소스 연결

메인화면에서 Add data source를 선택하면 아래와 같이 추가할 수 있는 목록이 나열됩니다.

프로메테우스를 선택하면 아래와 같이 프로메테우스와 연결하기 위한 세팅이 나타납니다.

여기서 중요한 것은 URL입니다. 이 URL에는 프로메테우스 서버의 URL이 기재되어야 하며, 프로메테우스 서버는 내부 IP를 가지고 있는 서비스로 노출되어 있기 때문에 이를 조회해야 합니다.
kubectl get svc -n {네임스페이스명}

해당 클러스터IP와 내부 Port를 기재하고, 필요한 기능을 체크하여 저장합니다.
2. Template을 이용한 모니터링

대시보드를 생성하려면 Create > import를 선택합니다.

이제 Grafana.com에 등록되어 있는 대시보드 템플릿 번호로 대시보드를 생성할 것입니다. 번호를 기재하게 되면 아래와 같이 화면이 변경됩니다.

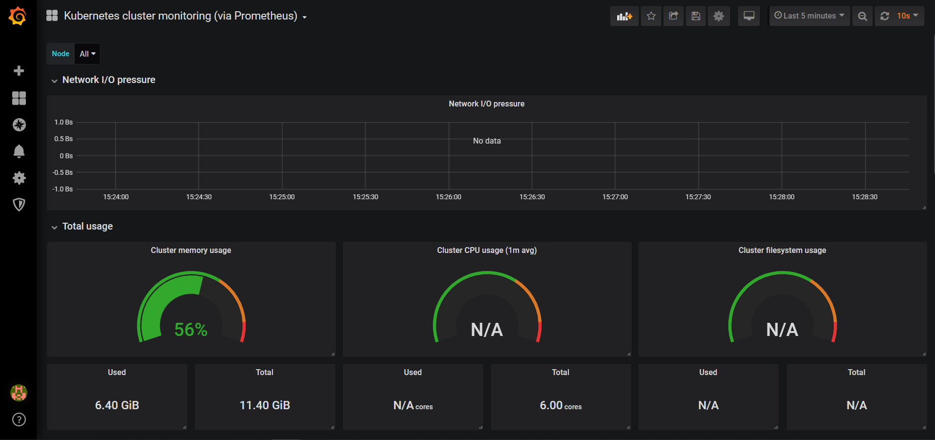
import를 마치면 아래와 같이 쿠버네티스에 대한 전반적인 모니터링 정보가 출력됩니다.

'Infra System' 카테고리의 다른 글
| Request between resource servers (0) | 2020.10.14 |
|---|---|
| Resource Server Setting at Prototype app (0) | 2020.10.14 |
| Grafana installation - Web UI Dashboard (0) | 2020.10.14 |
| Prometheus install - Web UI Dashboard (0) | 2020.10.14 |
| Authentication Server - Outer Architecture (0) | 2020.10.14 |
댓글